Old Wireless Sets

For some unknown reason, old fashioned valve wireless sets have always appealled to me. This is in part because of the simplicity of the circuits, and the nice large discrete components, and especially the lack of custom integrated elements! However it's certainly true that finding information on some of these old sets can be quite difficult, so I have tried to give some schematics and information which may prove useful to other people. The information naturally divides into that relating to:

Links to Useful Radio Web Pages

Domestic Wireless Sets

Cossor Set (1928)

This was a set on which I had no information at all, until I was very kindly sent a set of photocopied construction manual pages from Australia. These are scanned and may be downloaded as JPEG files. They are quite large (due to the resolution needed in order for the old copies to be readable on the screen). These relate to one of the many (pre-war) versions of the Cossor Melody Maker. I'm sure the one which I have is a variant; but it would seem to be a fairly close variant. However it uses variable reactance implemented by moving a permeable material inside a coil, unlike the condenser used in these Melody Maker pages. In addition it is a four valve set constructed upon a metal chasis. The valve holders are rivetted in place, so it doesn't look like a home made set. This is an early cossor chasis from a 4 valve TRF receiver. I don't even know the model number as this was probably on the battery compartment lid which had gone missing years before I obtained the set. It uses two HT voltages, a LT battery (2V) and three separate grid bias plugs. The valves are 220SG (Screened Grid Valve -- an old fashioned name for a tetrode, which is identifiable by the cap on top, which is the screen grid connection),210RC,210HL,220P (Power Output Valve). Unfortunately after testing the 220SG on an Avo Characteristic Meter, it would seem to be very low emission so I may need to find a new one before I can make the set work! As this was a portable it has a frame antenna in the lid -- unfortunately the speaker (high impedance) was removed before I got the set. All of the case which was made of plywood covered in leatherette had been destroyed by water dammage, but I salvaged enough to make some drawings, which should enable me to make a `replica'.

I suspect some modifications may have been made, in particular some resistors have been introduced into the anode lines, and wrapped in insulating tape. The circuit seems very similar to that of the Cossor Melody maker (1928 version). The most interesting features are that the set is LW/MW and the regeneration control is arranged by rotating a piece of ferrite in the RF coil. The set was made using cossor parts (all the intervalve tranformers are stamped as Cossor).

Mullard MAS-90 (1939)

Black and White View of restored MAS-90

My first repair project on an old wireless set was a Mullard MAS-90 4 valve set, which was made in about 1939, and which uses an intermediate frequency of 128kHz. The line up is Rectifier AZ1, Changer ECH3, IF amplifier EF9, output amplifier and detector EBL1. The set arrived in a very poor state. It had been sitting for a number of years in a damp basement and many of the components weren't even identifiable as radio parts, but it seemed like a good first project as there wasn't much that I could do to make the set worse. At some stage in it's life the AZ1 had failed and a repair had been bodged with the addition of an international octal holder and a GZ34. Fortunately the side contact holder for the AZ1 had been retained. As the filament voltage of the AZ1 is 4V and the GZ34 is 5V the rectification had obviously not been too efficient, and an "HT FAULT" tag from a radio shop was attached to the front of the set. I removed all the components from the chasis taking copious notes as I did, and cleaned everything thoroughly before beginning the long reassembly process (and of course finding the errors in my notes).

AGC is applied by changing the grid bias on the IF amplifier and Ouput valve. The EBL1 is a dual diode (one for AGC and the other for detection) and the pentode section acts as the power amplifier driving a permanet magnet speaker. The output stage is rather peculiar since it uses a feedback winding on the output transformer to apply a variable degree of negative feedback to the grid circuit (this seems a very early negative feedback example).

The glass Dial Scale is shown here after removal from the case (which is made of Bakelite), for cleaning. The scale is glass with the stations positions printed on it. I have a paper drawing which I could send you a copy of, should it be necessary for reconstruction of a scale of this type.

Above Chassis View of the MAS-90 before restoration. When I took this photograph some components has been removed for cleaning such as the tuning capacitor and all of the valves.

As a result of the damp in the basement all the wooden components had completely disintegrated so I have had to make copies of the base, speaker baffle and the back. The speaker baffle, being bent plywood was the most tricky. For speaker cloth I used a piece of open weave material which creates the correct effect, whilst not having exactly the correct patterning.

However I am missing the bakelite lever which projects through the left hand side and operates the bandswitch mechanism. I'm looking for a replacement, so please let me know if you find one spare!

I've got a lot of drawings of this set which should be appearing soon, including complete waveband switching details (it is a LW/MW/SW set!). If these are of any use to you then email me and I can probably arrange to send you a copy.

Utility Set (circa 1944)

Restored Utility Set

I have just finished the restoration of a Second World War Utility set for the Cambridge Museum of Technology. This photograph shows the set in its finished condition after all of the work had been done! An account of the restoration provides some more details about the set itself and the work involved in restoring one.

The utility set was made during the Second World war as a standard set. The Radio Manufacturers Association produced standard drawings which could be used by manufacturers, in order to construct a set using valves which were in current production (for the military), and which had a limited number of replacement parts needed to faciliate repairs This fitted into a long line of Utility products, such as furniture and clothing, designed and constructed to sturdy, useable, and make efficient use of manufacturing effort. Manufactureres had considerable leeway in using up old stocks of components, and pre-existing tooling, as a consequence of which there were numerous variants produced by the manufacturers. The manual supplied with the set (which I don't have a copy of) is very interesting since it suggests that the user make repairs to prevent wastage of technician's time recifying trivial faults.

Some features which puzzle me about these sets include the use of a point contact diode as detector and in this paricular one there is another one (possibly AGC). It turns out that these were part of a modification by someone who didn't understand the original AGC system, which used the supressor grid of the IF amp to Cathode path as an AGC voltage rectifier to produce the necessary delayed AGC. This was due to non-availability of the more usual pentode plus dual diode valves (such as the EBL1) from the wartime valve industry (not needed in CW demodulators?).

Kolster-Brandes DR-10 (1948)

Found at a Cambridge radio rally this set has excellent electronics, but the case is in very poor condition (it lacks all knobs, and the vanish had all peeled off!). The set is a typical immediately postwar domestic set. In fact the electronics worked first time (after the compulsory replacement mains lead had been fitted), and after a little realignment the set was working fine. The case needed complete varnish stripping and then staining followed by new varnish and now looks much better. However I haven't solved the lack of knobs problem -- I don't even know what they should look like.

Ferugusson Radiogram

On a trip to the local tip I saw a radiogram about to be thrown in and managed to rescue the chasis (the case was far too large). It is marked as a Fergusson 387RG, and is a fairly early valve FM set. It is in rather good condition, so maybe I'll be able to fix it some time. I have some data for a similar receiver from Poole and Molloy (Radio and TV Servicing).

Communications receivers

RT-77

Chasis Photograph

Until recently I used to say that `this is a set about which almost nothing is known'. However, thanks to VMARS, I have discoverd that it was a common NATO design, originating in the US and being made in various countries such as France and Belgium. This example is certainly French. It was made as part of a combined Tx/Rx set, the GRC-9 (photograph on the Army Radio Sales website). It seems that it was designed for use in the field from a hand cranked generator! It uses 1.5V heater valves. A circuit diagram reduced so that I couldn't read it was printed on the inside of the case. I've made an enlargement which is available as a JPEG. I have now obtained a copy of the maintenance manual, thanks to VMARS. Some of the valves (low current heater ones), are shown in this photograph, they were made for the French Services.

Eddystone

An account of the story of the Eddystone company and the various sets which they produced can be found at the website of Alan Clayton (G7HZZ), whilst diagrams and further information on some of the receivers may be found on K4XL's BAMA (Boat Anchor Manual Archive).

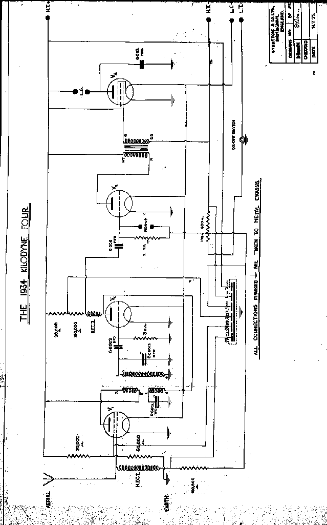
Eddystone Kilodyne Four (1934)

The kilodyne four was a prewar TRF regenerative Eddystone design. The sales advance notice described it thus:

The Eddystone (1934) Kilodyne Four

A short and long wave receiver for home construction

The 1934 Kilodyne receiver is designed for long distance short wave reception, but has the advantage that it can also be used on the broadcast and long wavebands, the adaption being made by means of a special 6 pin interchangeable coil. The kit itself is supplied with coils for 12.5/85 and 250/500 metres, additional coils for other wavelengths being obtainable separately. Special features of the set include automatic grid bias and drop fed HT. The tuning drive is of the slow motion type with a ratio of 22.1 and employs the new type of open vision scale. The chasis itself is built upon a one piece diecast frame which gives perfect rigidity and freedom from noise due to loose metal parts. The chasis is grey cellulose finish on both sides. The set is sufficiently powerful to operate a moving coil loudspeaker and terminals for gramophone pick-up use are provided.

Battery Kit

Complete with coils 12/85 and 250/500 m, including cut out pannel, drilled chasis and all necessary wires, screws and parts six pounds 10 shillings.

Set of valves 2 pounds 6 shillings.

A.C. Kit

For AC mains operations, complete with coils 12/85 and 250/500 m, including cut out pannel, drilled chasis and all necessary wires, screws and parts set of valves three punds three shillings power pack for above, assembled complete with valve four pounds 12 shillings and sixpence.

[When ordering please state voltage and frequency of mains].

The construction drawings were originally blueprints and didn't scan that well; A cleaned up schematic, and (less cleaned up) layout diagram are available.

Eddystone EC958

This isn't really a Wireless set as it's all transistorised. Hence it has a page of its own (still under development).

Eddystone EC659/670 Marine Receiver